公司新闻

新升级IoT物联网服务模块


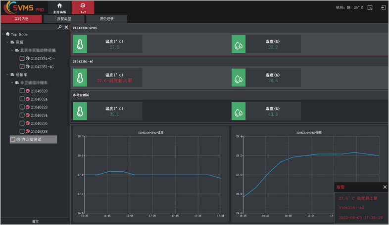
平台新IoT物联网服务模块,已对接建大仁科温湿度传感器、建大仁科温湿度平台;对于我们尚未接入的品牌,可提供产品接入服务,用户提供设备以及开发SDK即可。

温湿度传感器


温湿度云平台

主要功能如下:

1.实时数据(曲线)的展示


2.支持报警动作的设置以及动作关联


3.历史数据列表的查询展示以及下载导出EXCEL


4.历史数据曲线图展示以及下载导出PNG图


5.百度地图页面的关联展示


6.百度地图页面的IOT关联视频设备展示